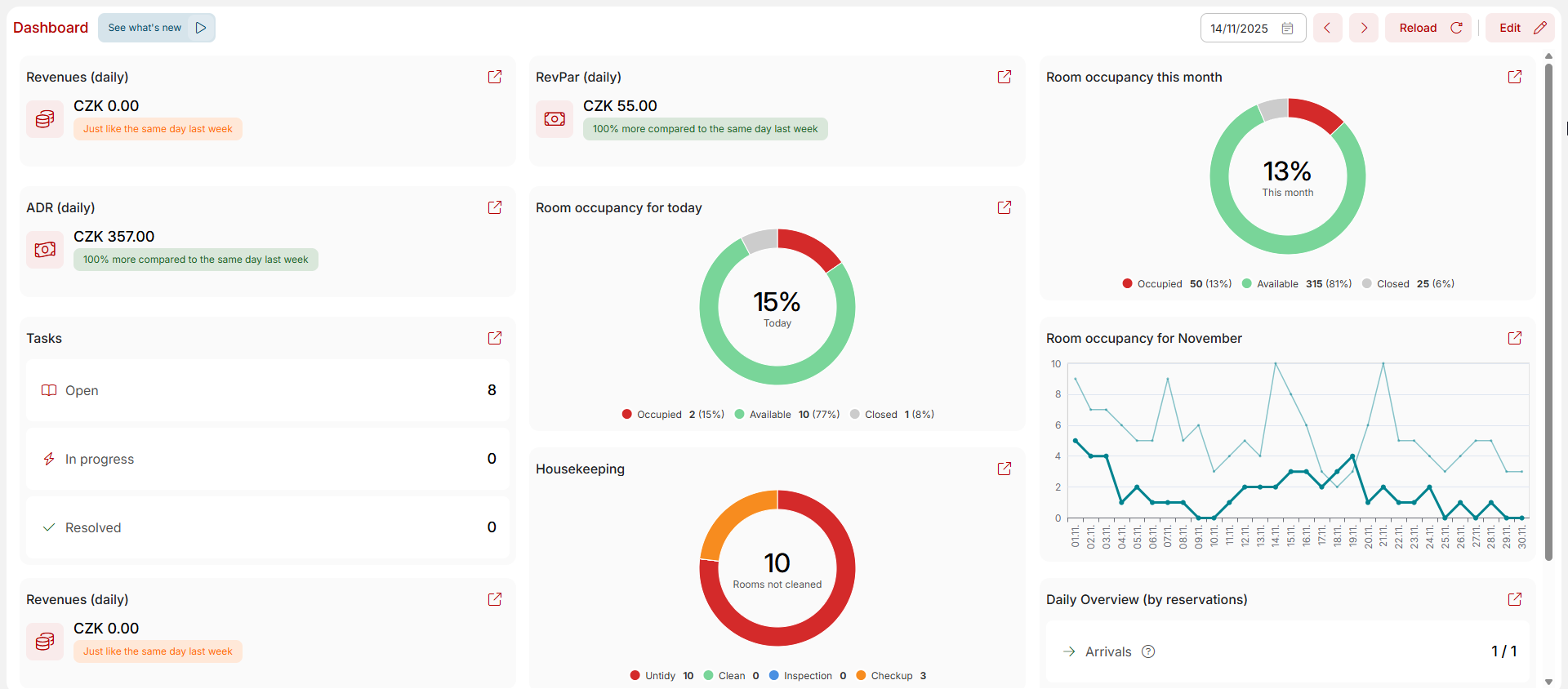
Dashboard
Dashboard is located in Manager reports and also under third icon with graph in left part of the upper menu.
By default, this module is divided into nine information tiles. However, there are many others available, allowing each user to create a dashboard that suits their needs.
To add tiles, click on the “edit” button in the upper right corner and then click on the “new widget” button. Select the desired metric from the menu. For most tiles, you can then set their size and the time frame for the displayed data. After adding a widget to the dashboard, you can drag it to the location that suits you. If you are not interested in any of the displayed metrics, simply remove the widget by clicking on the trash can icon. Then just save the new dashboard layout by clicking the button in the upper right corner.
The dashboard layout is saved separately for each user. So you don’t have to worry that your changes will affect the display for your colleagues. At the same time, you will see your saved display the same way in every accommodation facility to which you have access in Previo.
Tiles can be added repeatedly. For example, if you need to monitor the occupancy for the current day and the current month, simply add the tile twice, first with the settings for the day and then with the settings for the month.
Each widget can be clicked to open the corresponding module, where the user can obtain additional information about the displayed results.
Let´s explore tiles in more detailed way.
Revenue
Revenue is total sum of all payments received during selected date (cash, payment cards, bank transfers).
Revenue does not calculate with cash operations such as cash withdrawals / subsidies or exchange office transactions.
ADR
ADR (Average daily rate) is calculated from total price without VAT for occupied rooms in selected date divided with number of occupied rooms in selected date.
RevPar
RevPar (Revenue per available room) is calculated from total price without VAT in selected date which is divided by number of all rooms on selected date.
Room occupancy
Two graphs show you occupancy of selected date and also the summarized occupancy of the entire month.
Room can be occupied (with reservations), available and closed (stop sale in reservation calendar). If you have room occupied with reservation and also “stop saled” it will be calculated only to occupied rooms.
Daily overview
- Arrivals – how many check-ins is still to be done – all reservations in option, confirmed and others status which start today.
- Departures – how many check-outs is still to be done – all reservations in checked in status which are ending today.
- Ongoing – number of ongoing reservations which does not check in/out on selected date.
If you see 12 / 15 arrivals for example, that means that you have already check-in three new reservations and you are still waiting for the remaining twelve. Same story for the departures.
At the end of the day you should have for example 0/20 arrivals and 0/10 departures.
Monthly occupancy
Graph shows you numbers of reservations for each day of selected month and compares them with numbers from previous year.
Cleaning
This tile works only with current date – there would be no sense for other dates here because it shows current cleaning status of your rooms.
Number in the middle informs you about amount of still to be cleaned rooms.
Tasks
- Opened – number of tasks which are not solved yet and also not currently being solved
- Solved – already closed tasks.
- Being solved – tasks which are currently in progress of being solved.








